空壓機租賃主要是應用于工廠、建筑及礦山等多個行業之中,并發揮設備的優越性,源源不斷的提供具有一定壓力的壓縮空氣,從而使得工藝流程中對氣源的需求得到更好的滿足。空壓機租賃設備在市場上種類繁多,其中螺桿式空壓機由于獨特的優勢,在諸多行業中得到了較為廣泛的應用,具有一定的代表性。

螺桿式空氣壓縮機主要是在吸氣、密封及輸送、壓縮、排氣這樣四個過程中完成使命。殼體中的齒溝還會存在一個與螺桿嚙合的過程,當螺桿在殼體內進行轉動時,因為齒溝嚙合面的轉動會使得吸入的油氣密封輸送至排氣口,這樣使得進氣口吸入空氣和機油;由于齒溝嚙合過程中的間隙在輸送過程中是不斷變小的,這樣油氣便會受到壓縮;齒溝嚙合面其處于旋轉狀態,當其轉至殼體排氣口時,便會有較高壓力的油氣混合物從機體排出。
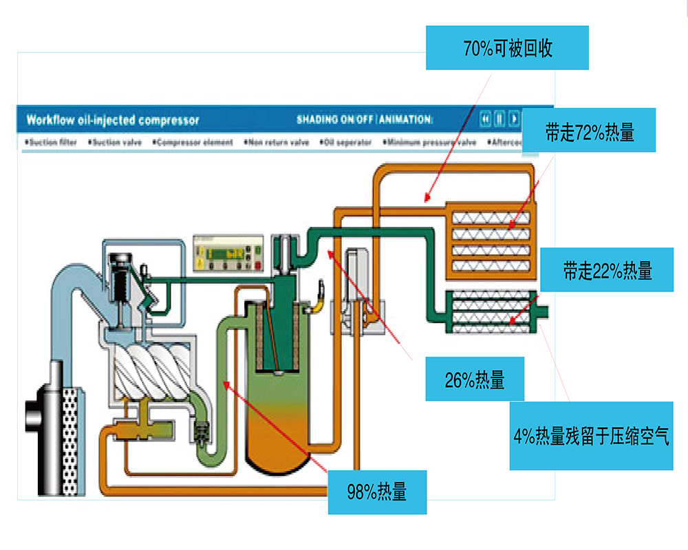
空壓機在連續運行時,會出現壓縮機及機油的溫度升高現象,在空壓機系統中,機油有著清潔、密封、防誘、潤滑、緩沖及冷卻的特點,這也使得機油溫度在到達一定程度后,主體的工作溫度便會在風機的作用下降低;在機油溫度下降后,低于一定溫度后停止轉動。

空壓機所需的大量電能大部分用于壓縮空氣,從而將原動機中的一部分機械能實現與氣體壓力能的轉換。同時有大量的熱量在機油、油氣及機體中蓄積,而熱量的來源主要是壓縮空氣時所排放出來的,隨風機運行排放到環境中,這部分約占90% 的熱量理論上是可以進行回收再利用的,因此空壓機余熱回收有著廣闊的市場前景。利用余熱回收技術在有效實現回收能量的最大化的同時,還可以促進能量損耗的減少,使得空壓機效率提高,并延長空壓機的使用壽命。
熱能回收該項目主要是對在壓縮空氣時所產生的熱能利用余熱回收的裝置來實現再利用,當空壓機組排氣溫度至130度時,在該熱空氣下,對熱媒水進行加熱至85 度,這樣便可以得到可供回收的熱源,夏季該熱源可作用于吸收式制冷機中,冬季可以用于供熱,從而可以實現熱能回收再利用的目標,還可以對壓縮的空氣降溫。真正實現了節能環保的作用。